2021年7月を振り返る
Ingress を始めた
Ingress をはじめました。夜な夜な近所の山を徘徊して経験値を稼いでいます
接種2回目
2回目の接種を実行しました。副反応の熱がすごくて死ぬかと思った。
「詳解システム・パフォーマンス」を読み始めた
ISUCON対策 兼 積み本消化のために、詳解システム・パフォーマンスを読み始めました。
本自体は去年から持ってたんだけど、40ページぐらい読んで挫折してた。去年もISUCONの時期に読んでた気がする。
改めて読んでみると、仕事でパフォチューみたいなことをちょこちょこやっていたこともあってか、去年読んだときより面白く読めている気がする。ISUCONまでに全部読み切るのは難しそうだと思うけど、途中まででも読み進めておこうと思う。
VPS の移行を進めた
先月こういうツールを作ったんだけど、これを使ってサービスの載せ替えをぼちぼちやってた。
古い VPS に載ってたサービスは全部載せ替え終わって、今は heroku にあるサービスを VPS 上に移動しようとしている。
ツールの使い心地はまあまあ良い感じはする。ただまあ、作者以外がこのツールを使いこなすのは難しいかもなーって気がした。
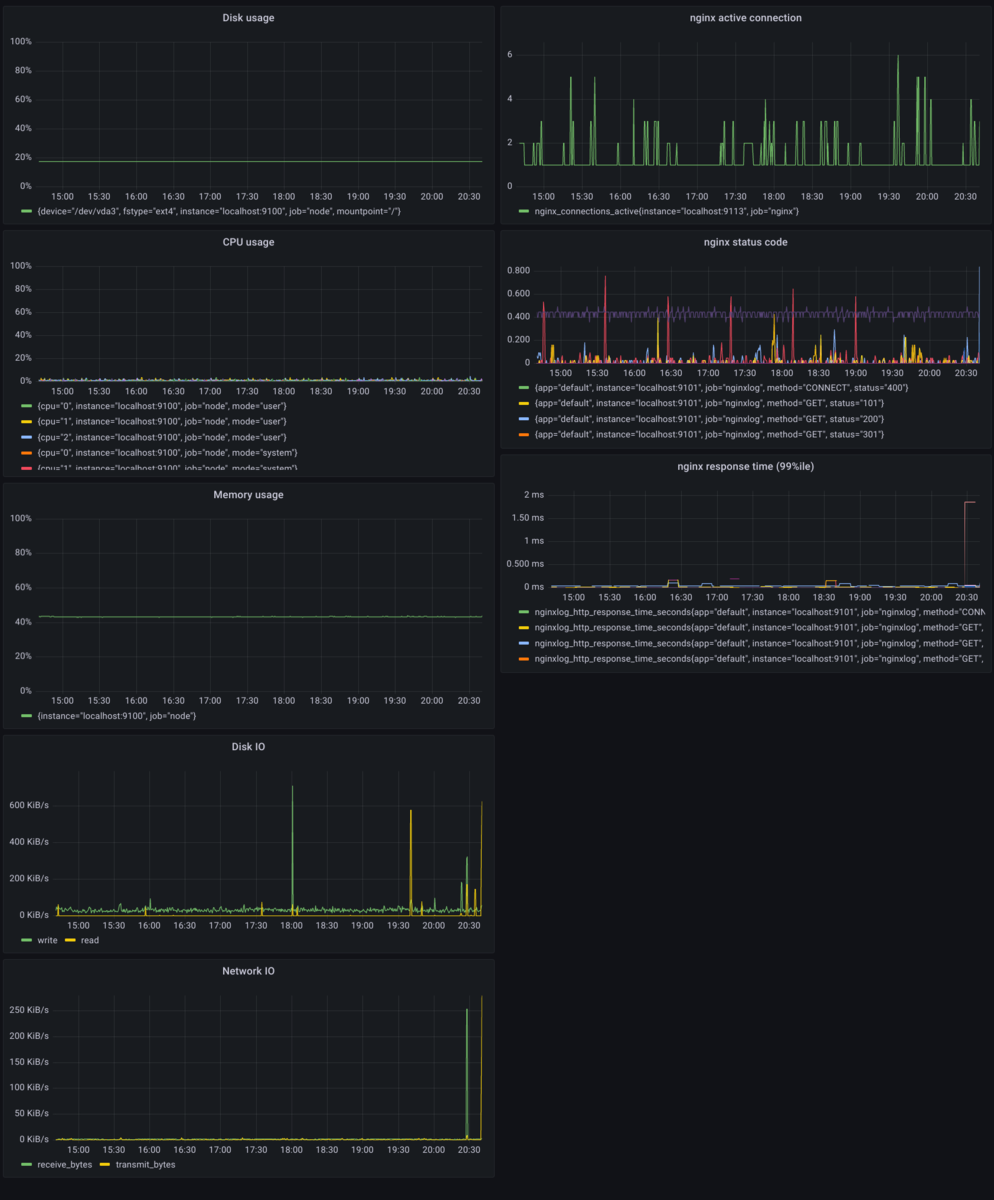
VPS に grafana を入れた
Web サービスを新 VPS に移動したら、ジョブキューのワーカーのメモリが太りすぎてマシンが死にかけるということがあった。
この問題を直すにあたって、マシンのメモリ使用量をグラフで見れるようにしたいと思い、grafana を入れた。グラフのもとになるデータは Prometheus を使って集めるようにしている(普通ですね)。
こんな感じのダッシュボードができました。

思ったこと:
- これ系のセットアップを真面目にやったのが地味に初めてだったので良い経験になった
- いろんな情報を grafana に集約していくのはたのしい
- 様々な情報の取得方法が、 Prometheus のプラグインになっていてすごかった
これによって、メモリ太りの様子が簡単に観察できるようになった。
ジョブを沢山動かしたときのメモリ使用量の増え方がエグい pic.twitter.com/taU2JfC8pt
— 𝘼𝙧𝙧𝙖𝙮-𝙨𝙖𝙣 (@genya0407) 2021年7月18日
このときの調査スレはこれ。スレッドで考察などを書き散らしている。
これがジョブを沢山回してメモリ消費がたくさんになったときのhtop pic.twitter.com/KFOuMqKQZM
— 𝘼𝙧𝙧𝙖𝙮-𝙨𝙖𝙣 (@genya0407) 2021年7月18日
最終的に、Rails のクエリキャッシュを無効にすることでメモリ太りの問題は解決した。これマジで全人類が踏む罠なので、そのうち上流に修正が入ると思う。
自炊した
今月は割と自炊をした。
赤い彗星 pic.twitter.com/1hLDSH80Q7
— 𝘼𝙧𝙧𝙖𝙮-𝙨𝙖𝙣 (@genya0407) 2021年7月2日
— 𝘼𝙧𝙧𝙖𝙮-𝙨𝙖𝙣 (@genya0407) 2021年7月2日
ちょっと丁寧な暮らし pic.twitter.com/zlS2B06wgV
— 𝘼𝙧𝙧𝙖𝙮-𝙨𝙖𝙣 (@genya0407) 2021年7月3日
エビココナツカレー pic.twitter.com/NiJGncRXwA
— 𝘼𝙧𝙧𝙖𝙮-𝙨𝙖𝙣 (@genya0407) 2021年7月11日
— 𝘼𝙧𝙧𝙖𝙮-𝙨𝙖𝙣 (@genya0407) 2021年7月20日
山梨知彦の動画を2本見た
例の建築家の同期にオススメされて、山梨知彦が話してる動画を2本見た。
山梨知彦は、新国立競技場のザハ案に関わっていた人で、その裏話をしている動画がまず1つ。
有料だけど、その金額に見合う価値はあると思う。
それとは別に、YouTube で公開されている講演も見た。これも面白かった。オススメ。
今月のまとめ
熱が出ても一人
— 𝘼𝙧𝙧𝙖𝙮-𝙨𝙖𝙣 (@genya0407) 2021年7月24日
